Real-time voice emotion interpretation
Detect affect shifts and emotional variability during sessions without breaking therapeutic flow.
Core Clinical Capabilities
Detect affect shifts and emotional variability during sessions without breaking therapeutic flow.
Send customizable forms with secure links and QR delivery before or during active sessions.
AI-supported formulation prompts grounded in your selected modality, while your judgment stays central.
Generate SOAP, DAP, GIRP, BIRP, PIRP, SIRP, PIE and custom clinical documentation instantly.
Run secure native-hosted telehealth sessions powered by LiveKit on GCP without leaving Signal.
Built for complex relational formats with expanding group support up to 10 participants.
Measure clinician load trends and burnout risk signals to support sustainable high-quality care.
Meet Amelia
Amelia doesn't just answer questions — she operates your practice. Morning briefings, intelligent scheduling, self-learning billing, client retention alerts, and clinical documentation — all handled autonomously while you focus on therapy.
Practice Management + Amelia AI
Jane-quality scheduling, Stripe payments, and the only AI billing agent that learns from your claim outcomes to prevent denials before they happen.
Day, week, and multi-practitioner calendar views with drag-and-drop, color-coded appointments, waitlist management, and automated follow-up scheduling.
AI-powered insurance billing that learns from every claim outcome. Auto-builds claims, predicts denials before submission, and resolves rejected claims with learned payer-specific rules.
Full CMS-1500/837P electronic claims via Stedi, real-time eligibility verification, ERA auto-posting, and Canadian direct billing through TELUS eClaims for 29+ insurers.
Stripe-powered client payments, auto-invoicing after sessions, payment plans for patient balances, and complete A/R aging reports.
Role-based access for owners, admins, and practitioners across multiple locations. Manage staff, rooms, and clinic settings from one dashboard.
Clients snap a photo of their insurance card during intake. AI OCR auto-extracts payer name, member ID, group number, and copay — populating the billing profile instantly.
Build your own professional website with Wix or Squarespace, then embed your Signal booking widget with one line of code. Clients book directly — appointments sync automatically. Your website, your ownership — keep it even if you leave Signal.
Good Faith Estimates (No Surprises Act), 42 CFR Part 2 consent tracking for SUD records, outcome measures (PHQ-9, GAD-7) linked to medical necessity documentation.
Amelia AI Billing Agent
Amelia is not a static rules engine. She learns from every claim outcome across your practice — tracking which codes each payer accepts, what triggers denials, and how to fix them. The more you bill, the smarter she gets.
Intelligent Billing Pipeline
Session completes
Appointment marked done
Amelia builds claim
Auto-selects CPT, ICD-10, modifiers
AI optimization
Checks payer rules, flags issues
Confidence routing
Auto-submit or queue for review
ERA processing
Auto-posts payments, flags denials
Learning engine
Records outcome, updates intelligence
US Insurance
3,400+ payers via Stedi. CMS-1500, 837P, ERA/835, eligibility 270/271.
Canadian Direct Billing
29+ insurers via TELUS eClaims. Instant adjudication, direct deposit.
Built-in Code Libraries
Advanced Scheduling
Room management, availability tagging, patient self check-in, and automated waitlists. Each feature is enhanced with AI that learns from your practice patterns.
AI assigns the optimal room for each session based on equipment needs, capacity, accessibility, and practitioner history. Automatic conflict detection prevents double-booking rooms and shared resources.
Tag your shifts so only matching treatments show up for online booking. AI analyzes your session patterns and suggests tags automatically — EMDR Fridays, couples afternoons, group mornings.
Print a QR code for your waiting room — patients scan and check in from their phone. AI predicts wait times, detects incomplete intake forms, and alerts the practitioner on arrival.
When a slot opens, AI scores every waitlist entry on day, time, session type, practitioner preference, wait duration, and clinical urgency. Top matches get auto-offered the slot within minutes.
Intelligence View


Session Experience


Voice Intelligence Pipeline
Voice Input
Secure audio capture
STT
Streaming transcription
Diarization
Speaker separation
Emotion Analysis
Voice-affect extraction
ANFIS
Adaptive inference layer
Intelligence
Insights and suggestions
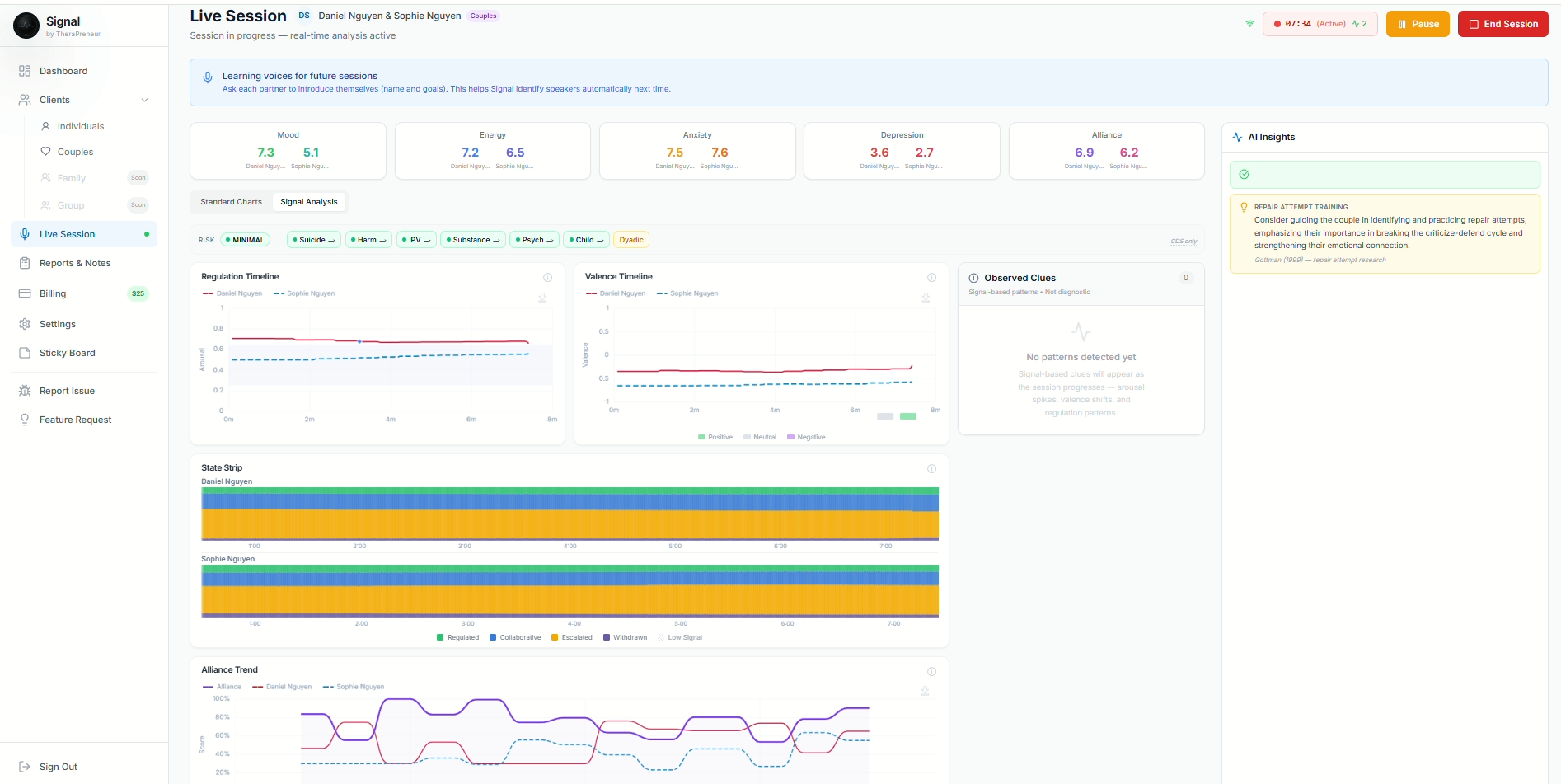
Safety Stratification Engine
Signal continuously assesses safety indicators during live sessions using multi-source evidence triangulation. Risk levels are computed from transcript analysis, vocal biomarkers, and intake screener data — then surfaced as clinical decision support for the treating clinician.
6 risk levels
Imminent gates
Coercive control
Acuity tracking
State monitoring
Mandated flags
Evidence Triangulation
Transcript
LLM extraction
Vocal Prosody
Acoustic markers
Intake Screener
Baseline flags
Clinical Decision Support Only
All risk outputs are decision-support estimates — not diagnostic determinations. The treating clinician retains full authority over clinical judgment and intervention decisions.
Security and Compliance
HIPAA
US healthcare privacy
Compliant controls
PIPEDA
Canada federal privacy
Compliant controls
HIA
Alberta health information
Compliant controls
SOC 2
Security infrastructure foundation
System-aligned
PHIPA / PIPA / Law 25 / CMIA / SHIELD
Regional frameworks
Mapped policy controls
Beyond Practice Management
Signal goes further with predictive analytics, supervision tools, marketing automation, and AI transparency — built on your real-time clinical intelligence data.
Auto-generated from intake, self-updating after every session. Goals, interventions, and progress tracking tied to your modality with golden thread audit trail.
Alliance trajectory + emotion variability + attendance patterns = risk scores. Know which clients need outreach before they disengage.
AI-flagged sessions for supervisor review. Alliance dips, safety concerns, and high-load sessions auto-routed. Secure co-signing workflows.
One-click discharge documentation pulling treatment plan progress, session history, outcome measures, and aftercare recommendations.
Connect Signal to 5,000+ apps. HMAC-signed webhooks fire on appointments, sessions, invoices, and clinical events. Auto-disable on failures.
AI blog generation, lead capture forms, drip email campaigns, and waitlist nurturing. Built-in growth tools so you never need Mailchimp.
Auto-sync invoices and payments to your accounting platform. Real profit tracking without manual data entry.
Every AI score comes with feature attribution. Cultural context notes, bias risk documentation, and full audit trails for ethical compliance.
Utilization, retention, revenue trends, therapist wellbeing, and clinical outcomes — all in one predictive dashboard. Business intelligence from clinical data.
Simple Pricing
Monthly billing, cancel anytime. No contracts, no tiers, no hidden fees. New accounts get a $50 signup bonus — 2 months free subscription + $10 voice processing bonus.
Signal Core
$25/practitioner/month
Everything you need to run your practice
$50 signup bonus
2 months free + $10 voice processing
Add-on
$0.06/min
Session Intelligence
~$3.00 per 50-minute session
No competitor offers this at any price
FAQ
No. Signal is a clinical intelligence assistant that combines real-time interpretation with documentation automation.
$25 USD per practitioner per month — includes AI billing with Amelia text/chat, scheduling, 50 US insurance claims/month, Canadian billing, telehealth, and custom email domain. Voice Amelia (AI phone receptionist with inbound/outbound calling) is $15/month per clinic. Additional claims are $0.25 each. Session intelligence (real-time emotion analysis, AI notes, crisis detection) is $0.06 per minute. New accounts receive a $50 signup bonus — 2 months free subscription + $10 voice processing bonus (~3 sessions). Monthly billing, cancel anytime.
No. Signal provides decision support and structured reflection tools while the clinician remains the authority.
SOAP, DAP, GIRP, BIRP, PIRP, SIRP, PIE, plus customizable note styles based on your language.
Yes. Signal uses AES-256 encryption, zero raw audio storage, and SOC 2-aligned infrastructure. All data is processed securely and compliant with both HIPAA (US) and PIPEDA (Canada) regulations.
Signal supports 16 modalities including CBT, ACT, DBT, EMDR, IFS, Motivational Interviewing, Schema Therapy, Narrative Therapy, EFT, Gottman, and more. Notes are tailored to your selected modality.
Yes. Signal includes dyadic emotion analysis, per-partner tracking, relational cycle detection (pursue-withdraw, criticize-defend), and couples-specific clinical note formats.
TheraPreneur is an AI therapist app for entrepreneurs with real-time voice therapy, multi-dimensional emotion tracking (valence, arousal, load, variability, and regulation), evidence-based CBT/ACT/DBT techniques, and persistent memory. It features low-latency voice interaction, Vitality Vault safety check-ins, and is HIPAA/PIPEDA compliant.
Amelia auto-builds insurance claims when appointments complete, selects optimal CPT and ICD-10 codes, checks payer-specific rules learned from your claim history, and routes claims based on AI confidence. High-confidence claims auto-submit; lower-confidence claims queue for your review. She gets smarter with every paid or denied claim.
Yes. US billing uses Stedi for electronic 837P claims to 3,400+ payers with real-time eligibility verification and ERA auto-posting. Canadian billing uses TELUS eClaims for direct billing to 29+ insurers with instant adjudication. Insurance receipts are generated for insurers not on TELUS.
Signal goes beyond Jane by combining clinical intelligence (real-time emotion analysis, crisis detection, AI documentation) with practice management (scheduling, billing, payments). It is the only platform with an AI billing agent that learns from claim outcomes to prevent denials.
Signal includes every advanced scheduling feature Jane charges CAD $99/month for — rooms, equipment, availability tagging, patient self check-in, and automated waitlists — plus AI enhancements Jane does not offer. AI auto-assigns rooms, suggests tags from your patterns, predicts wait times, and scores waitlist matches with 6-factor intelligent matching.
Final Call To Action
Signal combines live clinical intelligence, AI billing that learns from your claims, intelligent scheduling, and privacy-first architecture in one advanced therapy platform.
Find the right therapist for you. Browse by specialization, insurance, location, and availability. Verified profiles with online booking.
Find a Therapist